Full-Stack Developer & Infrastructure Engineer 👋

I build production systems from algorithms to infrastructure — currently operating a live data analytics platform processing complex data matching for Australian retailers.

I design and deploy complete data-driven applications that solve real business problems. My latest production system features sophisticated product matching algorithms, real-time price processing, and runs on custom Kubernetes infrastructure with comprehensive monitoring — all designed, built, and operated independently.


HTMLCSSNext.jsJavaScriptTypeScriptTailwind CSSReact.jsC++FigmaGitReact Hook FormJavaBashPrisma ORMReact QueryMySQLChakra UIDockerGCPGrafanaPrometheusKubernetesLinuxNestJSShadcnNode.jsPostgreSQLRedisPython

ABOUT ME

Hey, I'm Arob, a Full-Stack Engineer based in Melbourne, Australia 📍

I focus on building and running production-ready systems that tackle real-world business challenges. Coming into software engineering through a non-traditional path has given me a different lens—one that’s grounded in building practical, scalable solutions that actually make a difference.

Recently, I’ve built and launched a robust price comparison platform that pulls in data from some of Australia’s largest retailers. It handles complex product matching, real-time data processing, and manages thousands of products every day. The entire system runs on a custom Kubernetes setup I designed, with full monitoring, resilience, and disaster recovery baked in.

My approach combines technical depth with business awareness, focusing on solutions that work in production under real constraints. From database design and matching algorithms to Kubernetes operations and payment processing, I take end-to-end ownership of the systems I build, including comprehensive documentation for maintainability and disaster recovery.

I use arch btw

Development environment with Neovim
Click to expand

Development environment

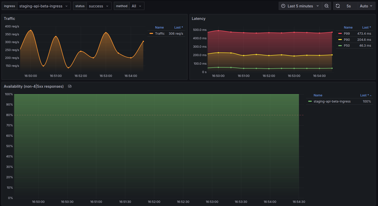
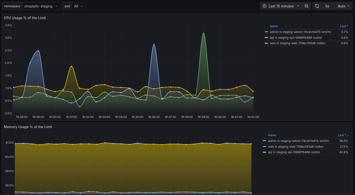
Production monitoring dashboard showing system metrics
Click to expand

Live production monitoring and alerting

Live Production

Shoplytic Grocery

Australian Grocery Shopping List & Analytics Platform

Shoplytic transforms grocery shopping by automatically finding the best prices across Australia's major retailers. Users simply build their shopping lists, and our intelligent matching system identifies identical products across Coles, Woolworths, ALDI, and IGA—regardless of how each store names or describes them. The platform instantly shows users where to get the best deal for each item, eliminating manual price checking and ensuring they never overpay for groceries again.

Three-layer architecture showing application flow, data processing, and infrastructure management

Application Architecture

User Interfaces

Next.js Web App

Shopping Lists

Admin Dashboard

Product Management

Core API Services

NestJS API Server

Product Matching

Price Analytics

Data Pipeline

User Management

External Dependencies

Retailer APIs

Product Data

Clerk Auth

Authentication

Stripe

Payments

🔄

Bidirectional API Communication

🔄

Data Storage & Processing

PostgreSQL

Core Products & Users

Redis

Sessions & Cache

Matching Engine

Product Algorithm

Job Queues

Background Tasks

Kubernetes Infrastructure

External Access

GCP Load Balancer

SSL Termination

NGINX Ingress

Traffic Routing

App Pods

HA Deployment

Database Cluster

Primary + Replica

Longhorn Storage

Distributed

Monitoring

Prometheus

Operations

Automated Backups

R2 Storage

Network Policies

Security

Ready to Discuss the Technical Implementation?

I'd be excited to walk through the system architecture, discuss algorithmic approaches, or dive into the infrastructure and deployment strategies.

Other Projects

Screenshot of website

Game hub

A sophisticated web app showcasing frontend API management with advanced global state mangement and data caching using Zustand and React Query. RAWG API was used to get game information from a backend server. A fully featured project with sorting, pagination, filtering and error and load states handling and efficient data handling

Tech

Zustand

React.jsTypeScriptChakra UIAxiosReact Query
Further details
Screenshot of website

Issue tracker

A fullstack business management application used to track and manage different tickets, feature requests, issues or bugs. Features enterprise-grade authentication using NextAuth, a scalable databse solution using MySQL and Prisma ORM and a sophisticated frontend UI created with React and Radix UI

Tech

NextAuth.js

React.jsTypeScriptRadix UITailwind CSSNext.jsReact Hook FormMySQLPrisma ORMAxios
Further details
Screenshot of website

Visual Algorithms

A project to visually showcase sorting algorithms executing in real-time

Tech

React.jsTypeScriptD3
Further details

Time tracking dashboard

Image 7Image 1Image 2

Contact me

LinkedInGithub